焦化廢水是煤在高溫干硫、煤氣凈化以及副產品回收和精制過程中產生的一類典型工業廢水,其除含有大量氮化物、氰化物、硫氰化物、氟化物等無機污染物外,還有高濃度的酚類、吡啶、喹啉、多環芳烴等有機污染物,是一種典型的高濃度、高污染、有毒、難降解的工業廢水。2009年我國焦化廢水排放總量為20690萬t,占全國廢水總排放量0.99%,CODcr排放量占全國工業總排放量1.26%,氨氮排放量占全國工業總排放量3.25%。而我國目前污水處理能力只占20%,70%~80%的污水被直接排放,這遠遠超過了目前的環境容量。污水處理方法主要有以下幾種:
1)物理法:主要有蒸汽吹脫、溶劑萃取、吸附、離子交換等;
2)物理化學法:主要有超聲波、電解氧化法等;
3)化學氧化法:主要有臭氧氧化法等;
4)生物化學法:主要有活性污泥、生物濾池、生物轉盤氧化塘等。
目前,傳統污水處理方法存在投資大、運行成本高、反應時間長、占地面積大及能耗高等問題。
河鋼集團宣鋼焦化廠焦化廢水量為80t/h,經硝化—反硝化(A/O)及后續混凝沉淀,處理后的水用于煉焦濕熄焦及煉鐵沖渣。由于混凝沉淀處理方法對抗系統波動能力較差,在生化進水指標發生較大波動時,出水指標CODcr和氨氮含量超出排放濃度限值。考慮到日愈嚴峻的環保要求和企業的可持續發展,河鋼集團宣鋼焦化廠對目前的焦化廢水處理技術進行研究,并結合實際生產情況,將低溫超導磁分離技術首次應用到處理焦化廢水領域,取得了非常好的效果。
1、低溫超導磁分離焦化廢水處理技術
1.1 低溫超導磁分離技術原理
隨著環保要求的提高,開展新型、高效、低成本污水處理技術越來越重要和迫切,對于環境和生態保護具有重要意義。強磁場超導磁分離污水凈化技術是近幾年國外剛開始研究的新技術,在國內也引起了關注,但尚未得到充分發展,它被認為是繼超導磁體在醫用核磁譜儀、礦物磁性雜質分離領域應用后,又一有希望工業應用的新技術。
傳統磁分離的磁體為普通電磁體或永磁體,電磁體所提供的磁場通常在1T左右,耗電量大;永久磁體體積大,目前最大僅能做到0.5T,磁分離效果不明顯。隨著超導技術的發展,采用超導材料繞制的超導磁體可獲得4~10T的磁場。由于超導體在臨界溫度以下無電阻,因此,運行時耗電極低;而且能在較大的空間范圍內提供強磁場及高梯度磁場,可顯著提高磁分離系統處理效率。其造價低,日處理量達萬噸級超導磁分離污水處理系統的總投資遠小于同量級化學或生物法污水處理廠投資,這將使得超導磁分離技術的應用領域大大拓寬。
我國在超導磁分離污水處理方面的研究工作主要集中于嘗試采用超導磁分離技術分離凈化鋼廠中廢水中磁性金屬雜質顆粒。這些研究還是局限在分離污水中的磁性雜質,而由于多數污水中的有毒有害物質大多為酸、堿、有機物等,它們本身沒有磁性,用磁分離無法有效分離,為了使磁分離法可以分離無磁性的有害物質,將Fe3O4表面進行有機功能化處理,研制出具有磁性又有絮凝效果的所謂“磁種”顆粒材料。利用磁種表面上的活性基團吸附污水中污染物。然后通過超導磁體產生的強磁場實現超導磁分離凈化污水的目的。因此,宣鋼焦化廠采用的整個超導磁分離處理污水系統,可分為兩個關鍵部分:氣氦冷卻的超導磁分離裝置和磁種。
1.2 低溫超導磁分離水處理工藝
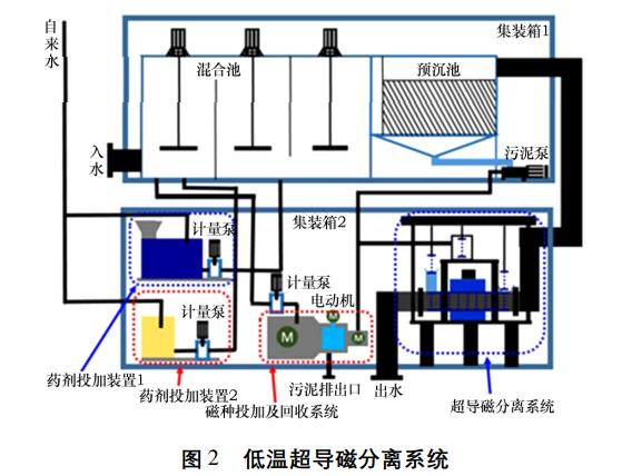
低溫超導磁分離處理污水系統,由氦氣制冷機系統、超導磁分離裝置、絮凝劑和磁種添加裝置、磁種回收裝置,污泥回收,清洗裝置、超導電源、控制系統及輔助系統等幾個部分組成(圖1)。首先,將經過表面處理的帶電極性的鐵磁性顆粒與污水中的污染物結合,并在絮凝劑的作用下體積增大,污水中有機物和無機鹽等有害成分與磁性顆粒極性鏈接,形成磁性粒子為核的漿團。大顆粒團在預沉池中沉淀,其余廢液通過超導磁鐵,在強磁場的作用下,廢液中的漿團吸附到多重重金屬篩網上,通過篩網的連續更換沖洗使污水達到凈化,圖2為低溫超導磁分離系統。圖3為超導磁分離設備。



2、運行效果
河鋼集團宣鋼焦化廠在原有的A/O生化工藝后增加低溫超導磁分離系統,工藝流程簡單(圖4),相比于其他水處理技術,它的優點如下:
(1)超導磁分離技術處理效率高、處理廢水速度快、處理能力范圍廣,日處理量可從幾百噸到上萬噸,且不受自然溫度的影響,對其他分離方法難以除去的極細懸浮物及低濃度的污水具有很強的分離能力;
(2)設備體積小、結構簡單、維護容易、費用低、占地少,可靠性高,并可做成車載撬裝移動式,布局靈活;
(3)利用高梯度強磁場分離法可去除一些難降解的有機物等;
(4)工藝流程短,處理時間快,投資少,運行費用低,處理效果顯著。

經過A/O處理后的廢水在通過低溫超導系統后,CODcr和氨氮值去除效果顯著,如表1所示。從表中可以看出,超導磁分離對A/O處理后的廢水CODcr去除率可達到88%,平均去除率82%;對氨氮的去除率可達到98%,平均去除率94%。廢水進出超導前后指標對比見圖5~圖8。





通過調整低溫超導磁分離系統生產運行,焦化生化廢水通過低溫超導磁分離后,CODcr和氨氮含量可以達到GB16171—2012《煉焦化學工業污染物排放標準》中的水污染特別排放限值標準。廢水在超導磁分離處理前后水質外觀得到顯著改善,見圖9。

3、結論
低溫超導磁分離技術在河鋼集團宣鋼焦化廠焦化廢水處理中的成功應用,擴大了低溫超導磁分離技術的應用范圍,也為含非磁性污染物廢水的深化處理提供了新技術。(來源:河北鋼鐵集團宣鋼公司)



